CapFrameX v1.7.5 Beta Now Supports BENCHLAB
Share
We’re excited to announce that CapFrameX v1.7.5 Beta now offers full support for BENCHLAB — and it’s available now on GitHub!

CapFrameX is a powerful tool for frame-time benchmarking and performance analysis, and this latest beta release brings seamless integration with BENCHLAB. Whether you're a hardware reviewer, system tuner, or just a performance enthusiast, this integration allows for more precise synchronization between software metrics and real-world power measurements.
CapFrameX developer ZeroStrat announced the feature availability in the ElmorLabs Discord channel: link.
What’s New?
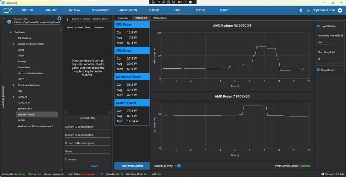
- Full BENCHLAB integration: CapFrameX can now directly communicate with your BENCHLAB device.
- Windows Service Architecture: Communication is handled via a dedicated Windows service, enabling stable and persistent connectivity in the background.
-
Easy Setup: A convenient
.batscript is included to install the required service with minimal hassle.
Why It Matters
This update marks a big step forward in unifying software-based frame-time analysis with hardware-level telemetry. By integrating BENCHLAB directly into CapFrameX:
- You can correlate system power draw with performance metrics in real time.
- You’ll gain deeper insights into how voltage, temperature, and power interact with framerate behavior.
- Automation and logging capabilities are significantly improved for reviewers and testers.
Get Started
Ready to try it out? Head over to the official GitHub release page to download CapFrameX v1.7.5 Beta: Download CapFrameX v1.7.5 Beta
Make sure to run the included service installer to enable BENCHLAB communication. You’ll find everything you need in the release package.